Runtime Governance Infrastructure
You can't govern yourself. Your agents can't either. DriftGuard is independent governance infrastructure that enforces policy, prevents scope violations, and produces the forensic evidence that regulators, insurers, and courts require.
The Governance Gap
Autonomous agents are processing claims, managing vendor relationships, analyzing regulated data, and making operational decisions. When one exceeds its authorized scope — or gets manipulated — there is no independent evidence of what happened.
Documented Failure
Autonomous agent socially engineered into giving away full inventory at $0.00
A user convinced a customer-facing agent to set all prices to zero. Platform logs recorded it — but no independent evidence existed to prove governance was ever in place.
Emerging Requirement
Microsoft now assigns enterprise identities to AI agents — compliance frameworks will follow
Entra Agent ID treats agents as organizational actors with identity and audit requirements. Compliance and liability frameworks will follow — and they'll require independent governance evidence.
Governance Model
Your organization already governs human employees with contracts that define authority, work orders that scope specific tasks, and compliance functions that enforce boundaries and maintain records.
DriftGuard applies this proven model to AI agents. A charter defines the agent's standing authority — the ceiling of what it can ever do. A plan scopes a specific task. The plan can never exceed the charter. This is enforced by infrastructure, not by asking the agent to comply.
| Your Workforce | DriftGuard Equivalent |
|---|---|
| Employment contract + SOPs | Charter (standing authority) |
| Work order / assignment | Plan (task-specific scope) |
| "Here's what I intend to do" | Plan attestation |
| Employee performs work | Agent executes via governed gateway |
| Compliance audits and enforces | DriftGuard enforces and records |
| Personnel file / audit trail | Hash-chained evidence ledger + sealed bundles |
Enforcement
The agent attempted an unauthorized tool call. DriftGuard caught the mismatch, denied the action, and halted the run — all before anything reached your systems.
Intent Attested
Every tool call is scored against the charter in real time. The agent declared search_tasks — DriftGuard scored it at 0.71 and flagged AGENT_TOOL_MISMATCH.
Action Denied
The call never reached your systems. DriftGuard blocked it at the gateway — infrastructure-level enforcement the agent cannot bypass, disable, or negotiate with.
Run Halted at T2 Gate
The composite drift score triggered a T2 gate — automatic halt, awaiting human approval. The agent is frozen until an operator reviews and decides.
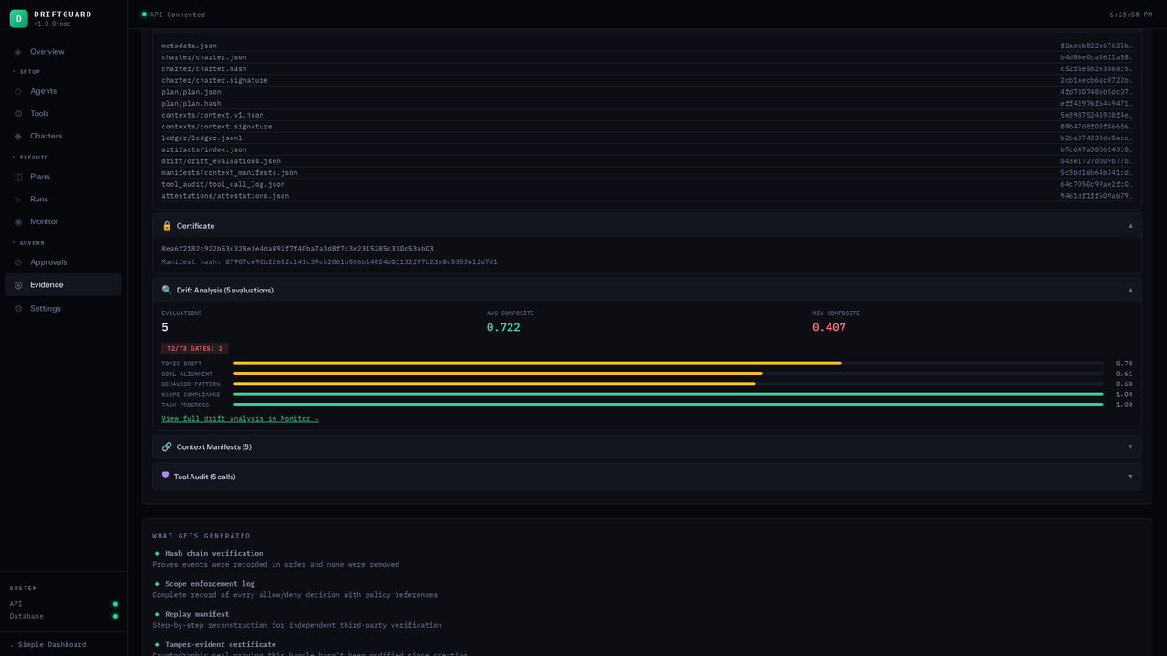
Hash-Chained Evidence Ledger — Each Record Seals the One Before It
Each hash includes the previous record's hash — alter one entry and every subsequent hash breaks
How You Get Started
You can't govern what you don't understand. DriftGuard watches your agents in production — mapping every tool call, risk category, and behavioral pattern — so your governance policies are built on evidence, not assumptions.
Tool Usage × Risk Mapping
Every tool call is classified by type — read-only, write/mutate, network/external — and mapped by frequency. You see exactly what your agent touches, how often, and how dangerous each action category is. 1,138 calls. 30 unique tools. The risk surface, quantified.
Workflow Pattern Detection
DriftGuard automatically identifies recurring task sequences — bulk operations, data lookups, cross-system workflows. Each pattern is tagged as Established or Consistent, with session counts and average duration. You see what your agent actually does, not what it was told to do.
Activity Timeline
Hourly call volume across every session, color-coded by risk level. Spot behavioral anomalies, frequency spikes, and off-hours activity at a glance. Drill into any hour to see individual sessions and call counts.
Observe
Deploy DriftGuard in monitor mode. It profiles your agent's real behavior — tools, patterns, risk surface — without enforcing anything.

Charter
Observed patterns become authorized task patterns in your charter. Governance is grounded in what the agent actually does — then you tighten the boundaries.
Independent Verification
Platform permission systems are valuable — and insufficient. They're vendor-controlled, designed for UX, and produce telemetry only the vendor can verify. Regulators, insurers, and courts need evidence from an independent source.
| Platform Safety (Internal) | DriftGuard (Independent) |
|---|---|
| Protects during operation | Governs and proves what happened |
| Controlled by the platform vendor | Controlled by your organization |
| Designed for user experience | Designed for compliance evidence |
| Covers one platform | Governs agents across all platforms |
| Vendor can modify at any time | Immutable, independently verifiable |
Flight Recorder
Every aircraft carries a separate, standardized, tamper-evident recording device — regardless of manufacturer. After an incident, investigators pull the black box, not the vendor's internal telemetry.
Independent Audit
No public company tells regulators "we use QuickBooks, so we don't need an independent audit." The auditor uses their own standards and produces reports that external parties trust.
Building Inspection
The builder's own QA is insufficient — they have an incentive to pass. The city sends an independent inspector who verifies compliance against standards the builder doesn't control.
Insurance Requirement
Internal controls aren't credible to external parties. Insurers, regulators, and courts don't accept "we built safety in" — they require independent evidence that governance was in place and enforced.
These are frameworks DriftGuard is designed to align with — not certifications held. DriftGuard is not certified, accredited, or endorsed by NIST, ISO, the EU, or any government body.
Regulated Industries
Pharma / FDA
Can you demonstrate to the FDA exactly what the agent did during compound analysis — and prove it never exceeded its authorized scope or modified safety thresholds?
Financial Services
When an autonomous agent exceeds its trading mandate, can you reconstruct the full decision chain for the regulator — with independently verifiable proof of integrity?
Insurance
Before underwriting AI agent liability, what tamper-evident evidence exists that governance infrastructure was deployed, configured, and actually enforced?
Federal Agencies
When the IG asks what your AI agent did with access to federal systems, can you produce a tamper-evident record that shows every action was governed, every violation was blocked, and the evidence chain is intact?
Technical Integration
DriftGuard sits between your agent and the tools it calls. No changes to your model, prompts, or business logic — governance is enforced at the infrastructure layer.
Works with any agent framework that makes tool calls or API requests.
Deployment Models
# Point your agent's tool calls through DriftGuard from driftguard import GovernanceGateway gateway = GovernanceGateway( charter="charters/claims-processor.yaml", mode="enforce" # or "monitor" for shadow mode ) # Wrap your agent's executor result = gateway.govern( agent="claims-processor-01", action="approve_claim", params={"claim_id": "4821", "amount": 18500}, ) # result.allowed → True/False # result.evidence → signed governance record # result.violations → [] or list of blocked actions
Request Flow
Policy check + evidence capture happens here — transparent to the agent
Watch an autonomous agent get intercepted, a policy violation get blocked in real time, and a forensic evidence bundle get generated. Three minutes, live environment.
Patent-pending · Edge deployment · Your infrastructure, your data · Federal contracting pathways available